Submitted:
12 March 2024
Posted:
13 March 2024
You are already at the latest version
Abstract
Keywords:
1. Introduction
2. Background
3. Methodology
3.1. Digital Twin Platform
3.2. Remaining Useful Life
3.2.1. Finite Element Method

- Assume that the nodal response of the spatial discretization can be represented by a modal basiswhere u is the displacement field, q is the temporal variation of modal amplitudes, and a is the modal basis.
- The modal basis can be obtained from the eigendecomposition of the following dynamic problem, where represents the eigenvalues.
- Consequently, the entire dynamic equation becomes.
3.2.2. Fatigue
- Similar to the behavior described in Figure 13, the behavior of a laminate ply is characterized by its serial and parallel components, where stresses () and deformations () can be described as follows.
- The theory employs the Rule of Mixtures (ROM), where represents the volumetric fraction.
- Consequently, the transverse serial stress of the fiber must be equal to that of the matrix (Equation (5)). Combined with Equation (6), this poses a minimization problem. This results in a formulation where both the serial and parallel stresses depend on the deformation of the matrix phase. If the constitutive model is elastic, then the classical orthotropic constitutive matrix is obtained. The advantage of the SPROM is that it allows for simulating damage (non-linear constitutive models) based on the damage rheology of its fiber and matrix phases.

3.2.3. Summary
- Utilizing a finite element method approach to obtain the stress history at the Gauss point level.
- Implementing a cycle-counting algorithm, such as the rainflow algorithm, adapted to avoid excessive data storage and to enable real-time cycle prediction.
- Applying a fatigue damage model, such as the Palmgren-Miner’s rule, to establish an RUL metric.
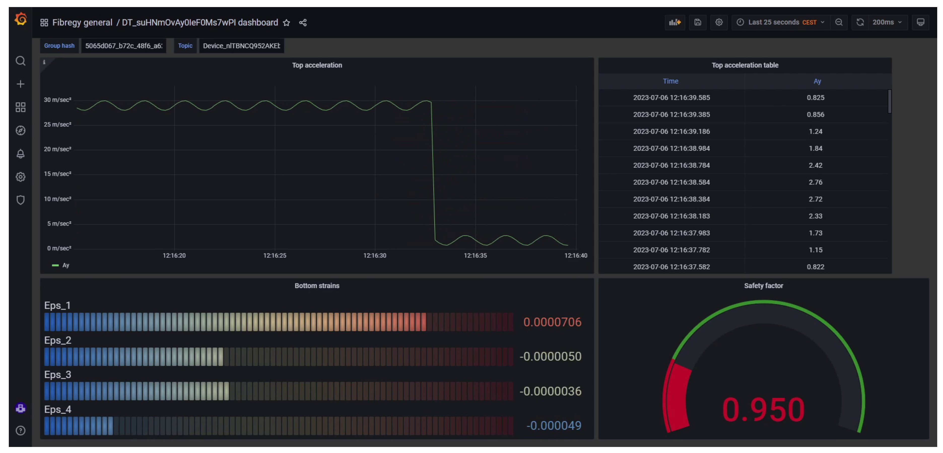
4. Showcase
4.1. Enviromental Load Monitoring
4.2. Predictive Maintenance
5. Implementation

6. Conclusions
Declaration of Generative AI and AI-Assisted Technologies in the Writing Process
Data Availability Statement
Acknowledgement
References
- Tao, F.; Zhang, H.; Liu, A.; Nee, A.Y. Digital Twin in Industry: State-of-the-Art. IEEE Transactions on Industrial Informatics 2019, 15, 2405–2415. [CrossRef]
- Wiser, R.; Bolinger, M.; Hoen, B.; Millstein, D.; Rand, J.; Barbose, G.; Darghouth, N.; Gorman, W.; Jeong, S.; Paulos, B. Land-Based Wind Market Report: 2023 Edition.
- Arvesen, A.; Hertwich, E.G. Assessing the life cycle environmental impacts of wind power: A review of present knowledge and research needs. Renewable and Sustainable Energy Reviews 2012, 16, 5994–6006. [CrossRef]
- Arvesen, A.; Hertwich, E.G. Environmental implications of large-scale adoption of wind power: A scenario-based life cycle assessment. Environmental Research Letters 2011, 6, 045102. [CrossRef]
- Wagner, H.J.; Baack, C.; Eickelkamp, T.; Epe, A.; Lohmann, J.; Troy, S. Life cycle assessment of the offshore wind farm alpha ventus 2011. [CrossRef]
- Development, engineering, production and life-cycle management of improved FIBRE-based material solutions for structure and functional components of large offshore wind enerGY and tidal power platform | FIBREGY Project | H2020 | CORDIS | European Commission.
- osi4iot/osi4iot: OSI4IOT Platform.
- Di Capua, D.; Pacheco, R.; García-Espinosa, J.; Pastor, A. OSI4IOT: An Advanced Open-Source Platform for Sensor-driven IoT and Digital Twins Deployment.
- Petiteau, J.C.; Paboeuf, S. Fatigue assessment of composites partsfor Marine Renewable Energy converters. 15th International Symposium on Practical Design of Ships and Other Floating Structures PRADS 2022; , 2022.
- Pacheco, R.; Di Capua, D.; Garcia, J.; Casals, O. Methodology and application to assess thermo-mechanical buckling in composite marine structures. Ocean Engineering 2023, 267, 113002. [CrossRef]
- Pacheco-Blazquez, R.; Di Capua, D.; García-Espinosa, J.; Casals, O.; Hakkarainen, T. Thermo-mechanical analysis of laminated composites shells exposed to fire. Engineering Structures 2022, 253. [CrossRef]
- García-Espinosa, J.; Serván-Camas, B.; Calpe-Linares, M. High Fidelity Hydroelastic Analysis Using Modal Matrix Reduction. Journal of Marine Science and Engineering 2023, Vol. 11, Page 1168 2023, 11, 1168. [CrossRef]
- Rastellini, F.; Oller, S.; Salomón, O.; Oñate, E. Composite materials non-linear modelling for long fibre-reinforced laminates. Computers & Structures 2008, 86, 879–896. [CrossRef]
- Voigt, W. Ueber die Beziehung zwischen den beiden Elasticitätsconstanten isotroper Körper. Annalen der Physik 1889, 274, 573–587. [CrossRef]
- Reuss, A. Berechnung der Fließgrenze von Mischkristallen auf Grund der Plastizitätsbedingung für Einkristalle . ZAMM - Journal of Applied Mathematics and Mechanics / Zeitschrift für Angewandte Mathematik und Mechanik 1929, 9, 49–58. [CrossRef]
- Sutherland, H.J.; Mandell, J.F. Optimized Constant-Life Diagram for the Analysis of Fiberglass Composites Used in Wind Turbine Blades. Journal of Solar Energy Engineering 2005, 127, 563–569. [CrossRef]
- Miner, M.A. Cumulative Damage in Fatigue. Journal of Applied Mechanics 1945, 12, A159–A164. [CrossRef]
- Palmgren, A. Die lebensdauer von kugellagern. Zeitschrift des Vereins Deutscher Ingenieure 1924, 68.
- Mérigaud, A.; Ringwood, J.V. Condition-based maintenance methods for marine renewable energy. Renewable and Sustainable Energy Reviews 2016, 66, 53–78. [CrossRef]
- Yi, X.; Ng, C.; McKeever, P.; Little, C.; Hillmansen, S. Life estimation modelling for power electronics used in wind turbines. IET Conference Publications 2014, 2014. [CrossRef]
- Antonopoulos, A.; Drarco, S.; Hernes, M.; Peftitsis, D. Challenges and strategies for a real-time implementation of a rainflow-counting algorithm for fatigue assessment of power modules. Conference Proceedings - IEEE Applied Power Electronics Conference and Exposition - APEC 2019, 2019-March, 2708–2713. [CrossRef]
- Musallam, M.; Johnson, C.M. An efficient implementation of the rainflow counting algorithm for life consumption estimation. IEEE Transactions on Reliability 2012, 61, 978–986. [CrossRef]
- Vasconcelos, D.; Vieira, M.; Dias, D.; Reis, L. Structural Evaluation of the DeepCWind Offshore Wind Foundation. Frattura ed Integrità Strutturale 2020, 14, 24–44. [CrossRef]

























Disclaimer/Publisher’s Note: The statements, opinions and data contained in all publications are solely those of the individual author(s) and contributor(s) and not of MDPI and/or the editor(s). MDPI and/or the editor(s) disclaim responsibility for any injury to people or property resulting from any ideas, methods, instructions or products referred to in the content. |
© 2024 by the authors. Licensee MDPI, Basel, Switzerland. This article is an open access article distributed under the terms and conditions of the Creative Commons Attribution (CC BY) license (http://creativecommons.org/licenses/by/4.0/).